MetaMask:最强大的Web3钱包——但它的宝座岌岌可危?
在Web3时代,加密钱包不仅仅是存储数字资产的地方,它们还充当着“网关”让用户能够访问整个去中心化生态系统——从 去中心化金融(DeFi) 交易和 NFT 收藏到参与DAO和质押。在数百个 Web3钱包 中,, MetaMask 已经成为最熟悉和最广泛使用的名称之一,成为全球数千万用户的默认选择。
让我们在本文中探索有关MetaMask的一切!

1. 概述与形成背景
– MetaMask 是一个由ConsenSys在2016年开发的去中心化(无托管)加密钱包。- 它允许用户在 以太坊 和其他与EVM兼容的区块链(如 BNB链, Polygon, Arbitrum以及 Optimism.
上存储、管理和互动数字资产。, MetaMask 它不仅仅是一个钱包
被视为进入Web3世界的网关:
直接连接到数千个去中心化应用(DeFi、GameFi、NFT市场、DAO)。
支持代币交换、以太币质押,甚至通过集成合作伙伴进行法币购买。

作为浏览器扩展(Chrome、Firefox、Brave……)和移动应用(iOS、Android)均可使用。
由于其便利性、无缝集成和庞大的社区,MetaMask已成为全球使用最广泛的Web3钱包,拥有数千万的活跃月用户。
2. 代币与代币经济学 MetaMask 一个关键区别在于, 与许多其他 projects is that it has not launched an official token. While most wallets and 去中心化金融(DeFi) 协议发行代币以吸引社区并激励使用, MetaMask 迄今为止仍然专注于开发其产品和生态系统。 这在用户期待空投的情况下造成了“期望差距”的现象,也发出了开发团队优先考虑真实价值而非追逐 短期 趋势的信号。

尽管没有代币,MetaMask仍然通过可持续的收入模式运营:
主要收入来源——MetaMask Swap:内置的代币交换服务为每笔交易向用户收取少量费用(约0.875%),这直接贡献了MetaMask的收入。
经验证的财务结果:根据 DeFiLlama, MetaMask 每年产生大约 $5700万的收入。在过去30天中,其聚合器记录了超过 $5.15亿的交易量,证明了 MetaMask 不仅仅是一个钱包,还是一个“DeFi交易网关”每月处理数亿美元。
多样化服务:除了交换, MetaMask 还扩展到以太币质押,并通过第三方合作伙伴集成法币进出通道。这些服务提升了用户便利性,同时为平台创造了额外的收入来源。
3. 优势与劣势
我已总结出以下优缺点!

= > 这些优缺点突显了MetaMask的主导地位,但也显露出其缺陷,可能为竞争对手打开大门。
4. 机会与威胁

= > 总体而言,MetaMask处于领先地位,但如果未能及时创新,它也面临被取代的风险。增长机会巨大,但挑战同样严峻。
5. 行业竞争对手
在这篇文章中,我将重点关注两个最著名的竞争对手: Coinbase Wallet and 信任钱包.

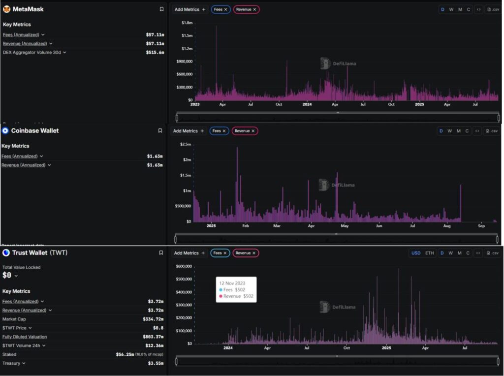
* MetaMask :
收入与费用(年化): ~ 5710万美元
30天去中心化交易所聚合器交易量: ~ 5.156亿美元
* Coinbase Wallet
费用(年化): ~ 163万美元
收入(年化): ~ 163万美元
* 信任钱包
费用(年化): ~ 372万美元
收入(年化): ~ 372万美元
从财务角度来看:
MetaMask 在收入方面显著超越了 信任钱包 and Coinbase Wallet 两个。
MetaMask:~5710万美元/年
信任钱包:~372万美元/年
Coinbase Wallet:~163万美元/年
= > 这意味着 MetaMask的 收入几乎是 15 信任钱包的 的 超过35倍高于 Coinbase Wallet的。
那么 MetaMask凭借今天出色的收入,是否有足够的力量维持其第一的位置,还是 信任钱包 and Coinbase Wallet 将来会逐渐缩小差距?
版权说明:本文章来源于网络信息 ,不作为本网站提供的投资理财建议或其他任何类型的建议。 投资有风险,入市须谨慎。
本分分类: 币价今日行情分析
版权声明:本文由用户上传发布,不代表MEXC 交易所官网入口 | MEXC 交易所app下载 - 全球领先的虚拟币交易平台立场,转载联系作者并注明出处https://www.andddon.com/1958.html

